Merlin Omnivision
Plateforme IT autonome pilotee par des agents IA : ticketing intelligent, supervision, cybersecurite, gestion des actifs et automatisation — une seule plateforme, des agents qui resolvent.
Vos défis IT au quotidien
Les équipes IT jonglent entre des dizaines d'outils sans vision unifiée.
Outils fragmentés
Vos équipes passent d'un outil à l'autre sans vision d'ensemble. Les informations sont cloisonnées, les décisions ralenties.
Manque de visibilité
Sans tableau de bord unifié, impossible de prioriser efficacement. Les incidents critiques passent entre les mailles du filet.
Tâches manuelles répétitives
Création de tickets, escalades, rapports... Vos équipes perdent un temps précieux sur des tâches automatisables.
La réponse Merlin Omnivision
Vue unifiée
Un seul tableau de bord pour tous vos outils IT. Vision 360° en temps réel.
Priorisation intelligente
L'IA analyse, corrèle et priorise vos alertes. Zéro incident manqué.
Automatisation IA
Tickets créés, routés et escaladés automatiquement. Vos équipes se concentrent sur l'essentiel.
Des modules, une plateforme d'automatisation, des cas d'usage métier
L'ensemble des outils essentiels pour vos équipes IT, réunis et enrichis par l'IA, au cœur d'une plateforme d'automatisation pensée pour transformer vos enjeux métiers en opportunités.
Ticketing IA
Création, routage et priorisation automatiques des tickets. L'IA comprend, classe et assigne.
Supervision
Monitoring temps réel de votre infrastructure. Alertes intelligentes et corrélation d'événements.
Morning Check
Vérification quotidienne de l'état de votre infrastructure. Tableau de bord synthétique des hôtes, VMs, certificats et incidents.
Gestion d'Assets
Inventaire complet matériel et logiciel. Cycle de vie, conformité et optimisation des coûts.
Intelligence Artificielle
Moteur IA transversal : prédiction, automatisation et aide à la décision sur tous les modules.
Gestion SLA
Suivi en temps réel de vos engagements de service. Alertes proactives avant les dépassements.
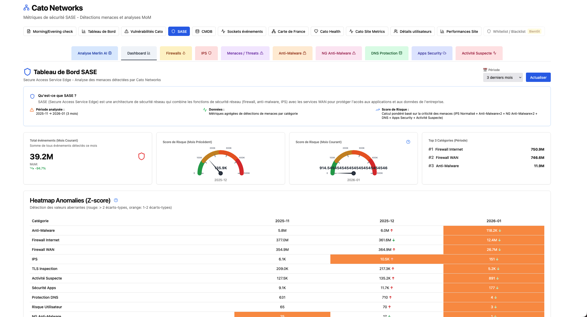
Cato Networks
Agrégation et corrélation des événements Cato (sockets, tunnels, WAN, IPS, DNS). Tableaux de bord clairs, scores et analyses pour transformer votre connectivité SD-WAN/SASE en levier de pilotage.
RAG – Documents IA
Recherche sémantique augmentée et génération de réponses à partir de vos sources documentaires internes. IA conversationnelle connectée à vos données métier.
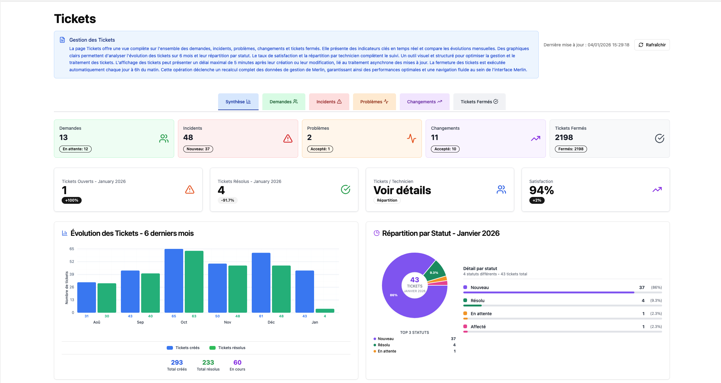
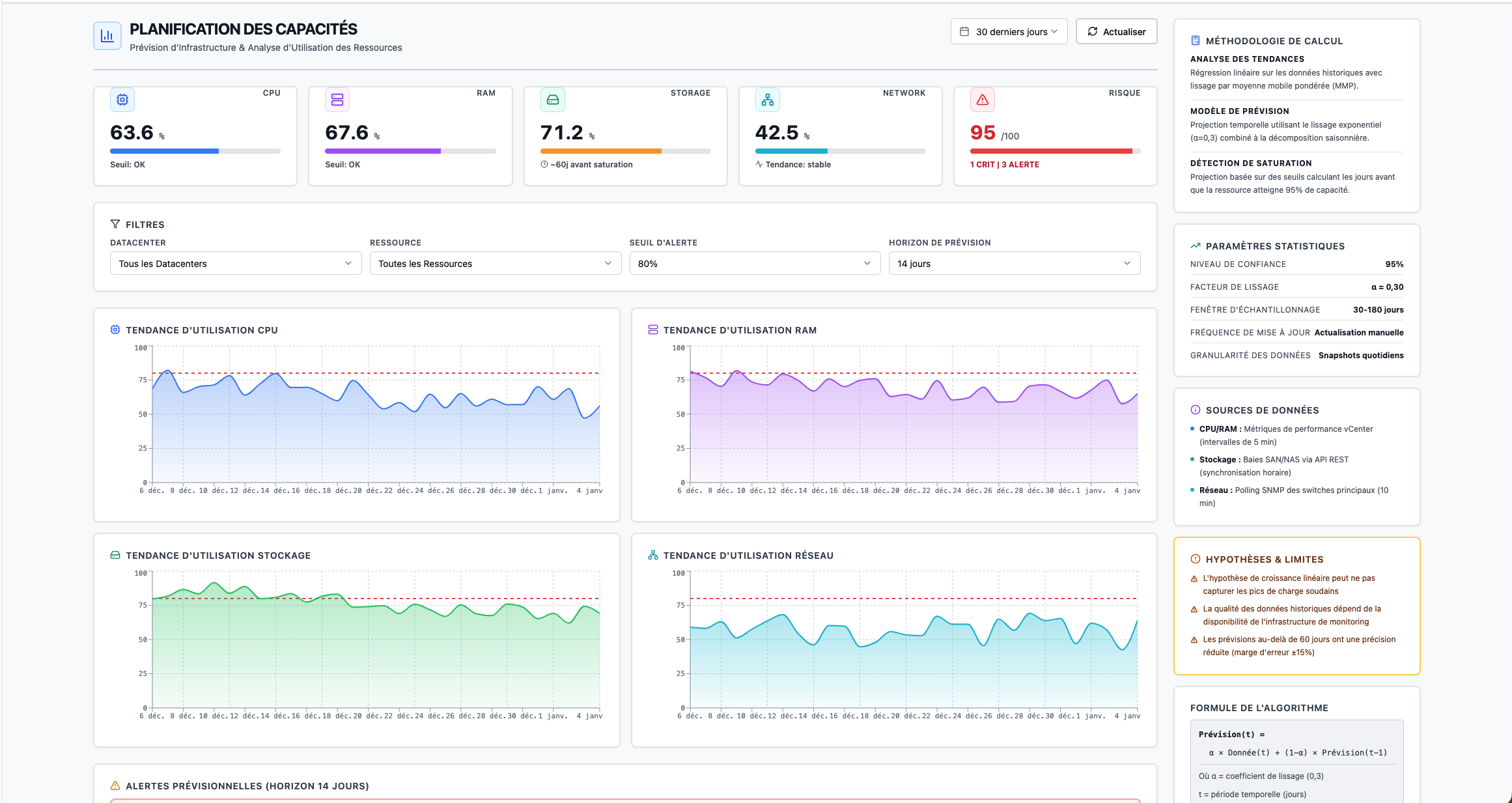
Merlin Omnivision en action
Découvrez l'interface intuitive qui transforme la gestion IT.
- Tableau de bord unifié avec vision 360° temps réel
- Ticketing intelligent avec priorisation IA
- Supervision infrastructure et corrélation d'événements
- Centre de sécurité et détection des menaces
Fonctionnalités Clés
Une plateforme complète alignée sur les bonnes pratiques ITIL.
Monitoring & Opérations
Hypervision unifiée
Tickets, supervision et inventaire d'assets au même endroit.
ITIL : Monitoring & Event Management, Configuration/ITAM
Réellement temps réel
Détection d'événements, alerte et réaction automatisée.
ITIL : Monitoring & Event Management
Respect des engagements
Suivi des SLA, MTTD/MTTR, tableaux de bord et notifications proactives.
ITIL : Service Level Management
Sécurité & Conformité
SecOps augmenté par l'IA
Intégration SIEM/EDR/NDR, enrichissement automatique (IOC, contexte), playbooks SOAR (contenir, isoler, notifier, créer tickets), et priorisation par risque.
ITIL : Information Security Management, Incident Management
Contrôles d'accès & identité
SSO (SAML/OIDC), MFA, RBAC fin, approbations just-in-time, séparation des environnements.
ITIL : Information Security Management
Protection & conformité
Chiffrement en transit/au repos, rétention configurable, masquage des données, alignement RGPD et bonnes pratiques (ISO 27001/SOC 2).
ITIL : Information Security Management
Intelligence & Automatisation
Analyse IA des incidents & tickets
Corrélation, déduplication, catégorisation auto, priorisation par impact/urgence, détection d'anomalies, recommandations de résolution et Root Cause Analysis assistée.
ITIL : Incident & Problem Management
Service Desk augmenté
Enregistre, classe, priorise et traite les demandes simples avec workflows guidés.
ITIL : Service Desk & Request Management
Connaissance auto-générée
Articles KB issus des tickets récurrents et des RCA, recherche instantanée.
ITIL : Knowledge Management/KCS
Moins d'incidents, moins de tickets, plus d'impact
Merlin Omnivision utilise desormais des agents IA autonomes pour resoudre les defis du support IT.
Reduction du temps de resolution (MTTR)
Diminution du volume de tickets
Automatisation des taches repetitives
Connectez Merlin Omnivision a vos propres outils et a plus de 1400 integrations
ITSM, monitoring, cloud, sécurité, collaboration. Merlin Omnivision peut s'intégrer à votre écosystème existant.
- Jira
- ServiceNow
- Slack
- Microsoft Teams
- PagerDuty
- Datadog
- Splunk
- Grafana
- Prometheus
- AWS
- Azure
- Google Cloud
- GitHub
- GitLab
- Jenkins
- Docker
- Kubernetes
- Zabbix
- Ansible
- Terraform
- Okta
- CrowdStrike
- Elastic
- VMware
- Zendesk
- OpsGenie
- Nagios
- Salesforce
- Confluence
Une plateforme souveraine, flexible et maîtrisée
Merlin Omnivision est hébergé dans nos datacenters sécurisés, garantissant performance, haute disponibilité et conformité réglementaire. Dans une démarche de souveraineté numérique, vos données restent sous contrôle, hébergées et opérées dans un cadre transparent et sécurisé. Selon vos exigences, la plateforme peut également être déployée au sein de votre propre système d'information on-premise, cloud privé ou infrastructure hybride, pour une intégration parfaitement adaptée à votre organisation.
Un accompagnement structuré en trois axes
Notre expertise s'articule autour de trois piliers complémentaires :
Prêt à reprendre le contrôle ?
Rejoignez les clients qui modernisent leur modèle opérationnel avec Merlin Omnivision.



